Slim energiebeheer zoals het moet
Waar klassieke installaties enkel energie produceren en opslaan, verdeelt slim energiebeheer het verbruik op de juiste momenten.

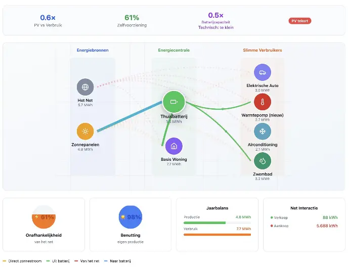
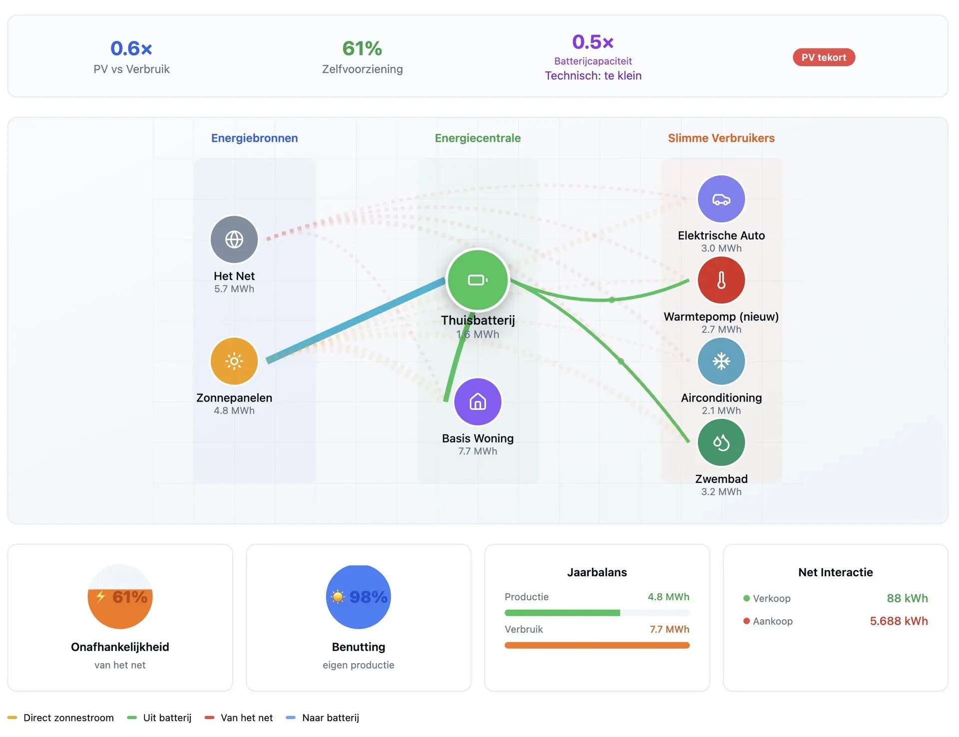
Slim verbruik & integratie
Laat zonnepanelen, batterij, laadpaal, warmtepomp en andere verbruikers samenwerken in één systeem.

Productie & opslag optimaal
Maximaal eigen verbruik van zonnepanelen, batterij slim laden/ontladen en curtailment minimaliseren.

Dynamische tarieven benutten
Automatisch energie gebruiken of opslaan op de goedkoopste momenten van de dag.

Monitoring & inzicht
Realtime dashboards en rapporten geven duidelijk zicht op besparing, pieken en rendement.

Toekomstbestendig
Klaar voor extra verbruikers, nieuwe tariefmodellen en toekomstige innovaties zoals V2G.

Capaciteitstarief vermijden
Voorkom dure piekbelastingen door verbruik intelligent te spreiden.
Lokale partner in het Waasland
Slim rendement
Toekomstbestendig
Snelle installatie
Waarom kiezen voor EnergiFlow?
Lokale verankering
Geboren en getogen in het Waasland. Wij zijn altijd in de buurt voor service en ondersteuning.


Resultaat, niet het product
Wij denken holistisch over energie. In plaats van losse componenten verkopen, creëren wij geïntegreerde systemen die optimaal samenwerken voor maximale efficiëntie.
Blijvende ondersteuning
Ook na de installatie blijven wij uw partner. Met onze monitoring service en proactieve ondersteuning zorgen wij ervoor dat uw systeem blijft presteren. En bij uitbreiding geven we neutraal advies...


